Dashboard

Dashboard

        



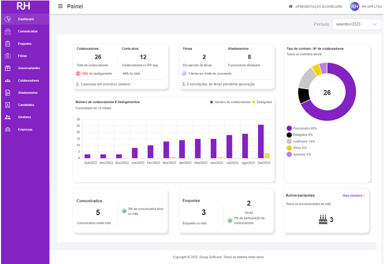
Um dashboard de RH é uma ferramenta poderosa para ajudar os profissionais dessa área a tomar decisões corretas e estratégicas, bem como para melhorar a eficiência na gestão de recursos humanos. A interface amigável e a capacidade de acessar informações em tempo real são aspectos fundamentais para maximizar sua utilidade.

Nosso painel conta com um Dashboard moderno, objetivo e prático, facilitando então a conferência dos dados como:


  1. Número de Colaboradores na base e o percentual de desligados;
  1. Total de Colaboradores mais o percentual de conta ativa no RH APP;
  1. Número de Candidatos em Processo Seletivo;
  1. Número de Colaboradores em Férias;
  1. Número de Colaboradores em limite de concessão;
  1. Número de Colaboradores Afastados;
  1. Gráfico de Pizza com o percentual de colaboradores por tipo de contrato;
  1. Gráfico de Barras demonstrando o Turnover da empresa;
  1. Número de Comunicados ativos no mês e o percentual de comunicado lido;
  1. Número de Enquetes no mês e ativas e o percentual de participação;
  1. Número de Aniversariantes no mês.

Interface gráfica do usuário, AplicativoDescrição gerada automaticamente





    • Related Articles

    • Dashboard

      Dashboard é uma representação visual das informações mais importantes do sistema, exibida em forma de painel de controle para auxiliar na tomada de decisões.  O dashboard do Group Tangerino também é chamado de página inicial. ...
    • Dashboard:Opção para seleção de empresas

      A capacidade de selecionar empresas no dashboard permite que os usuários filtrem e personalizem os dados de acordo com suas necessidades e interesses específicos, garantindo a relevância das informações apresentadas e otimizando a experiência do ...
    • Dashboard contador grafico desligados - Group Folha

      Sabemos que o Dashboard é uma ferramenta fundamental no mundo dos negócios e quanto mais informações e detalhamento dos dados, mais rápida será a identificação do estado real de sua empresa. Então pensando na otimização do tempo, a partir de agora ...
    • Gestão à vista para todas as empresas

      A partir da nova versão do RH APP, já é possível gerir os dados de todas as empresas em um único lugar através do Dashboard, com a funcionalidade “Gestão à vista” de todas as empresas. Group Educa
    • Contador de Registros na tela de integração com RHAPP

      Realizamos na tela de integração com o RH APP a implementação de um contador de registro com a finalidade de facilitar a conferência da quantidade de dados na tela de integração RH APP e facilitar a conferência de dados entre o Portal Web e o GFolha. ...